
الدليل الشامل لتقارير خدمة العملاء
تساعد تقارير خدمة العملاء الشركات على تتبع الاتجاهات وتحديد مجالات التحسين واتخاذ قرارات مستنيرة من خلال توفير رؤى حول تفضيلات العملاء وأداء الوكلاء. تعرف على ا...

توفر تقارير خدمة العملاء رؤى حول الأداء ومجالات التحسين والأقسام الأفضل أداءً. تضمن المراجعات المنتظمة رضا العملاء وولاءهم. يوفر LiveAgent ميزات إعداد تقارير شاملة لتحسين جودة الخدمة.
توفر تقارير خدمة العملاء نظرة عامة على جميع طلبات خدمة العملاء والأنشطة ذات الصلة. توفر رؤى حول كيفية أداء فريق دعم العملاء وما يمكن تحسينه والأقسام التي تتفوق.
يمكن أن تتضمن تقارير خدمة العملاء على سبيل المثال لا الحصر:
مراجعة التقارير بانتظام أمر ضروري عند العمل مع برنامج خدمة العملاء عبر الإنترنت. يمكن أن يساعدك القيام بذلك على تحسين ممارسات عملك والمنتجات والخدمات التي تقدمها مع ضمان تلبية احتياجات وتوقعات عملائك.
فكر في السيناريو التالي. تعتقد أن فريق دعم العملاء الخاص بك يقوم بعمل رائع في التعامل مع التذاكر لأن متوسط وقت حل التذكرة لديك أقل من 8 دقائق. ومع ذلك، عندما تنظر بعناية أكبر وتفحص تقييمات الوكلاء، تلاحظ أن وكلاءك يتم تقييمهم بشكل سلبي مرارًا وتكرارًا. قد يشير هذا إلى أنهم في عجلة من أمرهم للإجابة على كل تذكرة، والتضحية بجودة الخدمة من أجل السرعة. لأن سيناريوهات مثل هذه شائعة جدًا، فإن التحقق من تقارير خدمة العملاء الخاصة بك أمر ضروري - ويجب أن يتم بانتظام.
يقدم LiveAgent 11 ميزة إعداد تقارير خدمة العملاء. تحقق منها بالتفصيل أدناه.
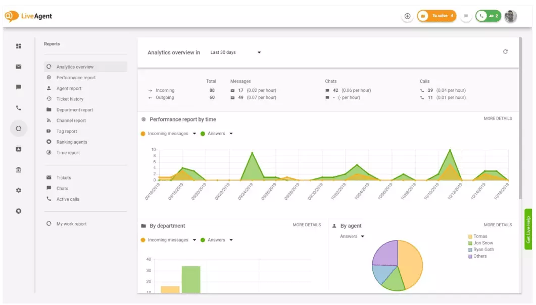
توفر نظرة عامة على التحليلات نظرة عامة شاملة على جهود خدمة العملاء الخاصة بك. يتيح لك رؤية إحصائيات الاستخدام وتقارير الأداء وتقييمات رضا العملاء. في الأساس، يعطيك معاينة لكل تقرير (تقرير الوسوم وتقرير القناة وتصنيف الوكيل) المتاح في LiveAgent.

يمكن لتقارير الأداء أن تعطيك فكرة جيدة عن كيفية قضاء وكلاءك لوقتهم. تعرض التقارير عدد التذاكر التي أجاب عليها كل وكيل عبر قنوات مختلفة والوقت الذي استغرقوه للإجابة عليها. بصرف النظر عن الإشارة إلى إنتاجية الوكيل، يمكن لتقارير الأداء أيضًا أن تظهر تقييمات الوكيل. تسمح لك برؤية ومقارنة أداء الوكيل من حيث الفائدة والمعرفة والسرعة.

نظرة عامة على تصنيف الوكيل هي تقرير شامل لجميع تقييمات الوكلاء الإيجابية والسلبية. التقرير مكتمل مع التعليقات من العملاء وتاريخ استقبال المراجعة ويعطيك حتى خيار الانتقال إلى التذكرة التي كان الوكيل يحلها عندما تلقى المراجعة.

توفر تقارير الوسوم رؤى حول الوسوم الأكثر انتشارًا داخل تذاكر خدمة العملاء الخاصة بك. يمكن لوجود تقرير منظم مثل هذا أن يوضح نوع المشاكل التي يتعامل معها فريقك في أغلب الأحيان، وبالتالي يمكن أن يوفر رؤى قابلة للتنفيذ ويساعدك على تحسين منتجك/خدمتك.

عرض جميع اتفاقيات مستوى الخدمة المستوفاة والمفقودة من نطاق زمني محدد لسد الفجوة بين الخدمة المتوقع تقديمها والخدمة التي تقدمها حاليًا. تسمح لك تقارير امتثال اتفاقية مستوى الخدمة بفرز جميع اتفاقيات مستوى الخدمة حسب التاريخ والقسم والوكيل حتى تتمكن من رؤية من يتفوق في استيفاء اتفاقيات مستوى الخدمة ومن يحتاج إلى تحسين.

توفر تقارير سجل اتفاقية مستوى الخدمة عرضًا أكثر تفصيلاً لجميع اتفاقيات مستوى الخدمة المفقودة والمستوفاة من فترة زمنية محددة. تعرض سجلات اتفاقية مستوى الخدمة طالب التذكرة (العميل) ومعرف التذكرة ووقت بدء اتفاقية مستوى الخدمة والقسم الذي تم تعيين التذكرة إليه والوكيل الذي تم تعيين التذكرة إليه وتاريخ الاستحقاق وتاريخ الإغلاق وأي وقت اتفاقية مستوى الخدمة المتبقي/المتأخر.
يمكن تصدير جميع السجلات إلى ملف CSV.

يتيح لك تقرير توفر الوكيل مراقبة توفر وكلاء الدعم الخاصين بك. شاهد متى كان كل وكيل متصلاً بالإنترنت للإجابة على التذاكر والدردشات والمكالمات ولمدة كم من الوقت. لسهولة المشاركة، يمكن تصدير جميع سجلات توفر الوكيل إلى ملف CSV.

يعطيك تقرير الوكيل عرضًا شاملاً لجميع أنشطة الوكيل ووقت العمل والمبيعات والمراجعات والمقاييس الأخرى مثل متوسط وقت الدردشة أو متوسط وقت استقبال الدردشة. قسّم تقارير الوكيل حسب التاريخ والقسم والقناة والوكيل للحصول على صورة دقيقة لكيفية أداء فريقك.

توفر تقارير القنوات فكرة جيدة جدًا عن قنوات الدعم التي يستخدمها عملاؤك أكثر. توفر تقارير القنوات معلومات مفصلة عن جميع رسائل البريد الإلكتروني الواردة والمكالمات والدردشات المباشرة وتقديمات نماذج الاتصال ونماذج التعليقات ورسائل Facebook والتغريدات - كل شيء.
يمكن عرض تقارير القنوات، مثل معظم التقارير في LiveAgent، في رسم بياني منطقة أو رسم بياني خطي أو رسم بياني عمودي أو رسم بياني دائري.

توفر تقارير الأقسام نظرة عامة على عدد تذاكر الدعم التي استقبلها كل قسم وحلها عبر قنوات اتصال مختلفة. يمكن للتقرير أيضًا أن يوفر رؤى حول كيفية أداء كل قسم من حيث تعليقات العملاء والمراجعات.

توفر تقارير الوقت نظرة عامة مفصلة على إجمالي عدد الساعات والدقائق التي تم قضاؤها في حل كل تذكرة. داخل التقرير، يمكن للمستخدمين عرض معرف التذكرة والانتقال إلى التذكرة نفسها والوكيل المعين للتذكرة والعميل الطالب والتاريخ والمدة التي قضاها الوكيل في حل التذكرة والوقت المفوتر وأي ملاحظات إضافية.
يعطيك التقرير خيار استخدام المرشحات والبحث عن التذاكر من عملاء أو وكلاء محددين.

يقدم LiveAgent أكثر من 180 ميزة مكتب مساعدة متقدمة يمكن أن تساعدك على مراقبة الخدمة التي يتلقاها عملاؤك. لقد أوضحنا بعض هذه الميزات أدناه.
على الرغم من أن LiveAgent يقوم بعمل جيد في إخطارك كلما وصلت تذكرة جديدة، يفضل بعض الأشخاص أن يتم إخطارهم في بريدهم الإلكتروني. قم بإعداد إشعارات البريد الإلكتروني حتى يتم إخطارك في كل مرة:
هل إشعارات البريد الإلكتروني غير كافية؟ قم بإعداد إشعارات Slack. في كل مرة يتم فتح تذكرة أو حلها أو الرد عليها، ستتلقى إشعارًا على Slack. يمكن لـ Slack أيضًا أن يخطرك إذا تم تغيير أي قواعد أتمتة LiveAgent بينما كنت بعيدًا عن لوحة التحكم الخاصة بك.

كما ذكرنا سابقًا، يمكن تصدير تقارير LiveAgent إلى ملفات CSV. بالإضافة إلى ذلك، يعطيك LiveAgent خيار تصدير التذاكر الفردية. تحتوي تصديرات التذاكر على حالة التذكرة واسم العميل والبريد الإلكتروني ومعرف التذكرة واسم القسم والمعرف والوكيل واسم المعرف والوسوم والموضوع ومعاينة البريد الإلكتروني وتاريخ الإنشاء ومعرفات المحادثة والمزيد.
في الطريق بدون طريقة لتسجيل الدخول إلى LiveAgent، لكنك تحتاج إلى التحقق من تقدم تذكرة محددة؟ اطلب من وكلائك إرسال عنوان URL لسجل التذاكر عبر الإنترنت. بدون تفعيل المصادقة، يمكنك قراءة سجل التذاكر عبر الإنترنت بمجرد النقر على الرابط الذي تم إرساله إليك.

عنوان URL لسجل التذاكر عبر الإنترنت هو المفضل لدى مسؤول نجاح العملاء. إنها الأداة المثالية لمراقبة التذاكر المهمة من عملاء VIP أثناء قضاء الإجازة في المناطق الاستوائية.
يوفر LiveAgent مساحة تخزين لتسجيلات المكالمات غير المحدودة. إذا كنت بحاجة إلى مراقبة جودة ردود وكلائك، يمكنك القيام بذلك من خلال الاستماع إلى تشغيل كل مكالمة.
هل تريد معرفة كيفية تعامل وكلاؤك مع التذاكر في الوقت الفعلي؟ استخدم نظرة عامة على الدردشات لمراقبة وكلاءك وهم يساعدون العملاء على الدردشة المباشرة.

يمكن لـ LiveAgent أن يعمل بمثابة أداة الاستماع الاجتماعي. يتيح لك تكاملنا مع Twitter تتبع ومراقبة كلمات رئيسية محددة. على سبيل المثال، إذا اخترت تتبع كلمة LiveAgent، في كل مرة يستخدمها شخص ما في تغريدة (بغض النظر عن الإشارة/الوسم بـ @ أو #)، سيتم تحويل التغريدة تلقائيًا إلى تذكرة وجلبها إلى لوحة التحكم الخاصة بك. يعطيك هذا فرصة لمراقبة ما يقوله عملاؤك عن عملك بشكل غير مباشر. سيعطيك وجود هذه الأنواع من الرؤى فرصة لتحسين منتجك وخدمتك.
توفر المعايير والقوائم الترتيبية فكرة عن كيفية أداء وكلاء خدمة العملاء الخاصين بك مقارنة ببعضهم البعض. يسمح لك برؤية المدة التي كان وكلاؤك متصلين بالإنترنت والعدد الذي ردوا عليه من الرسائل ومن حصل على أكثر التقييمات الإيجابية في اليوم.

يمكن عرض البيانات لـ:
تسمح لك التعليقات والاقتراحات بجمع أفكار وتعليقات جديدة للتطوير المستقبلي. اسمح لعملائك بمناقشة أفكارهم في منتدى مجتمعك واكتشف ما يجدونه مهمًا حقًا.
يتكامل LiveAgent مع أكثر من 40 تطبيقًا تابعًا لجهات خارجية، بما في ذلك برنامج رضا العملاء. مثال رائع على هذا البرنامج هو Nicereply، الذي يتيح لك جمع تعليقات العملاء من خلال استطلاعات NPS و CES و CSAT.
قم بدمجها مع الدردشة المباشرة في LiveAgent وضع روابط الاستطلاع في بريدك الإلكتروني للتأكد من أن عملاءك يقيمون دائمًا ردود وكلائك.
الفائدة الرئيسية من مراجعة تقارير خدمة العملاء والتحليلات على أساس أسبوعي أو شهري هي أنه يمكنك رؤية ما يتم بشكل جيد وما يحتاج إلى تحسين. على سبيل المثال، قد تلاحظ أنك تتلقى المزيد من الدردشات المباشرة من المكالمات الهاتفية، وبالتالي تحتاج إلى إعادة تخصيص مواردك (الوكلاء) بشكل أفضل لمطابقة أحجام التذاكر الواردة لكل قناة اتصال.
بالإضافة إلى ذلك، يمكن لمراجعة هذه التقارير أيضًا أن توفر رؤى حول الوكلاء الذين يحتاجون إلى تدريب إضافي. إذا لاحظت أن وكلاء معينين يتلقون باستمرار تعليقات سلبية من العملاء، بينما يتفوق وكلاء آخرون، فقد يكون هذا مؤشرًا على أنهم لم يتلقوا تدريبًا كافيًا أو أنهم لا يستخدمون أفضل الممارسات عند التحدث مع العملاء.
يمكن لمراجعة تقارير خدمة العملاء أن تساعدك على سد الفجوة بين ما هو متوقع وما يتم تقديمه. بمجرد تحديد هذه الفجوات والتحسين، سيلاحظ عملاؤك بالتأكيد. مع تحسن الخدمة، يتحسن رضا العملاء أيضًا، وتأتي معه العديد من المزايا.
يشتري العملاء الحاليون بشكل متكرر أكثر وينفقون أموالاً أكثر وهم أكثر عرضة للتوصية بعملك للآخرين - سواء عبر الإنترنت أو شخصيًا من خلال الكلام الشفهي.
كلما كانت الخدمة أفضل، كلما كان عملاؤك الحاليون أسعد. كلما كانوا أسعد، كلما زادت احتمالية توصيتهم بعملك للآخرين، مما يعني المزيد من العملاء والمزيد من المشتريات. في الأساس، إنها دورة لا تنتهي. على هذا النحو، يجب أن تسعى إلى التحسن المستمر، والذي يمكنك القيام به من خلال مراجعة جميع إحصائيات الاستخدام مباشرة داخل لوحة تحكم LiveAgent الخاصة بك.
اكتشف ميزات LiveAgent القوية التي تبسط الاتصالات وتزيد الكفاءة وتعزز رضا العملاء.

تساعد تقارير خدمة العملاء الشركات على تتبع الاتجاهات وتحديد مجالات التحسين واتخاذ قرارات مستنيرة من خلال توفير رؤى حول تفضيلات العملاء وأداء الوكلاء. تعرف على ا...

راقب وعزز أداء فريق الدعم الخاص بك باستخدام التقارير القابلة للتخصيص والرسوم البيانية والتكامل مع API من LiveAgent. جرب نسخة تجريبية مجانية لمدة 30 يوماً!...

راقب توفر وكلائك في الوقت الفعلي باستخدام أدوات التقارير الشاملة من LiveAgent. قم بتصفية الإحصائيات بسهولة حسب القسم وتصدير البيانات وحدد أفضل الوكلاء الأداء عب...